Dashboards: How to use Report Dashboards in HubSpot
How to access reports and add filtering to existing reports
Accessing Reports
Reports can be accessed by hovering over the dropdown for Reporting and then Dashboards.

From there, you can select the dropdown error to the right of the report name to view different report dashboards. Clicking the Star to the left of the report name will mark it as a favorite.

Anyone can edit and view reports, but only administrators can save or update existing reports.
Refreshing Reports
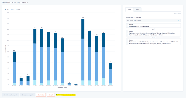
To make changes to reports or update the filters, click the 3 lines in the top right of the report.

At the bottom of the report, you will see a note that indicates when the data was last updated. You can click refresh on the individual report to update the data, or you can click Actions on the Report Dashboard and Refresh All Reports.


Updating Filters
To update filters on a specific report, click the 3 lines to View & filter.
To change fields, click on the filter in question and update the information accordingly. On this report, it is currently showing 14 days of orders, but I can change it to 60 days, or a specific period of time.

Create date is now updated to show orders from the last 60 days -

Understanding the Reports
Hovering over a specific column on the report will show you the breakdown by bucket/status.

If you click on that column, it will show the specific orders that meet that criteria. In this case, we can see Open Tickets from a specific date/division, and the ticket owner (if assigned). Clicking on the ticket link will take you directly to the ticket.
